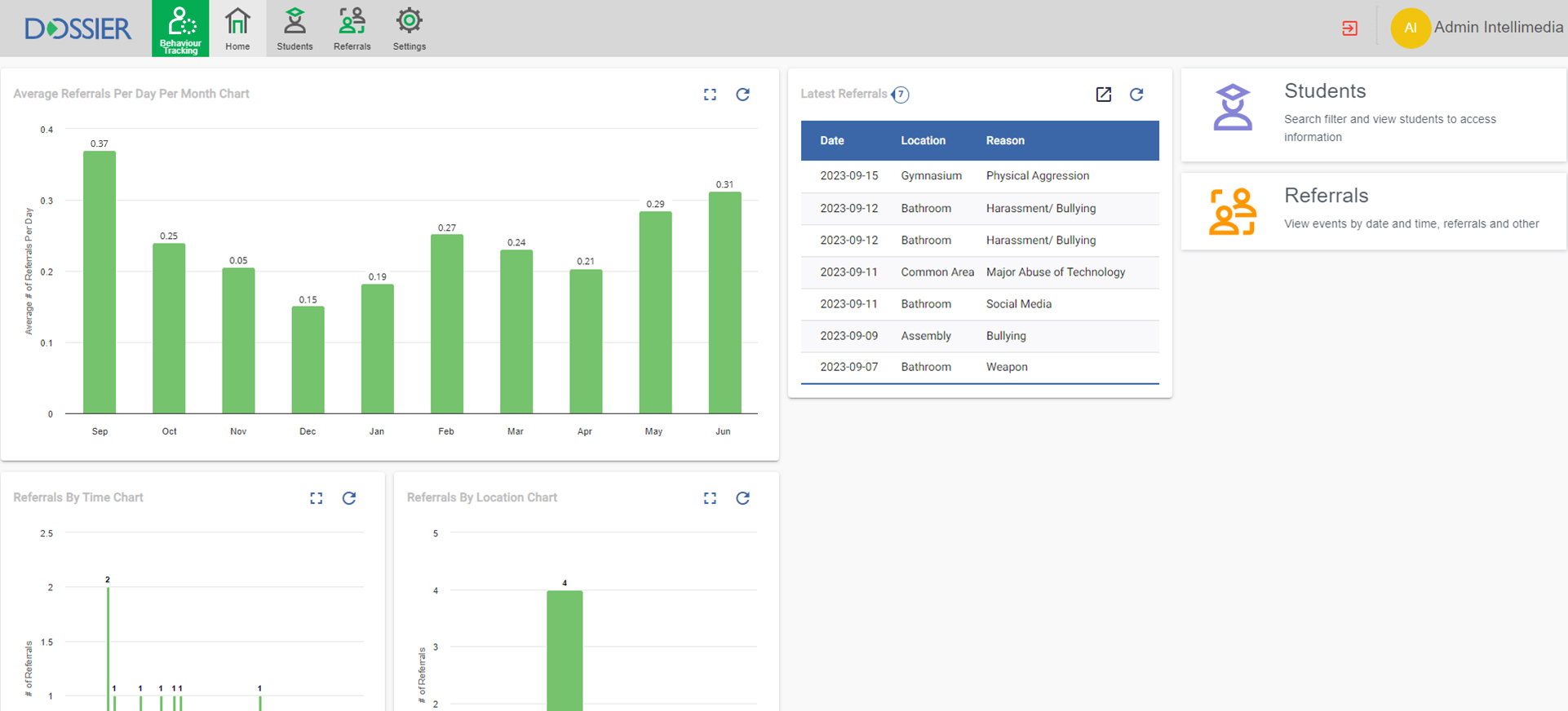
Behavior Tracking
|
|
Track behaviour events that occur (who, when, where, why) |
|
|
Staff can manage response to events themselves (Classroom Managed) or escalate to Administration (Office Managed)
|
|
|
Office managed can include specific consequences (parental contact, loss of privilege, suspension, etc) |
|
|
Reporting on
|





